LiquiDB是一个现代化的轻量级数据库管理工具,提供直观界面用于在本地创建、管理和运行多个数据库实例(支持PostgreSQL、MySQL、MongoDB、Redis),具备自动安装、生命周期管理、实时监控和版本管理等功能。
WebChat是一个匿名聊天浏览器扩展,支持在任何网站上与访问同一页面的用户进行实时交流。它采用去中心化架构,通过WebRTC实现端到端加密通信,所有数据均存储在本地,注重用户隐私保护。
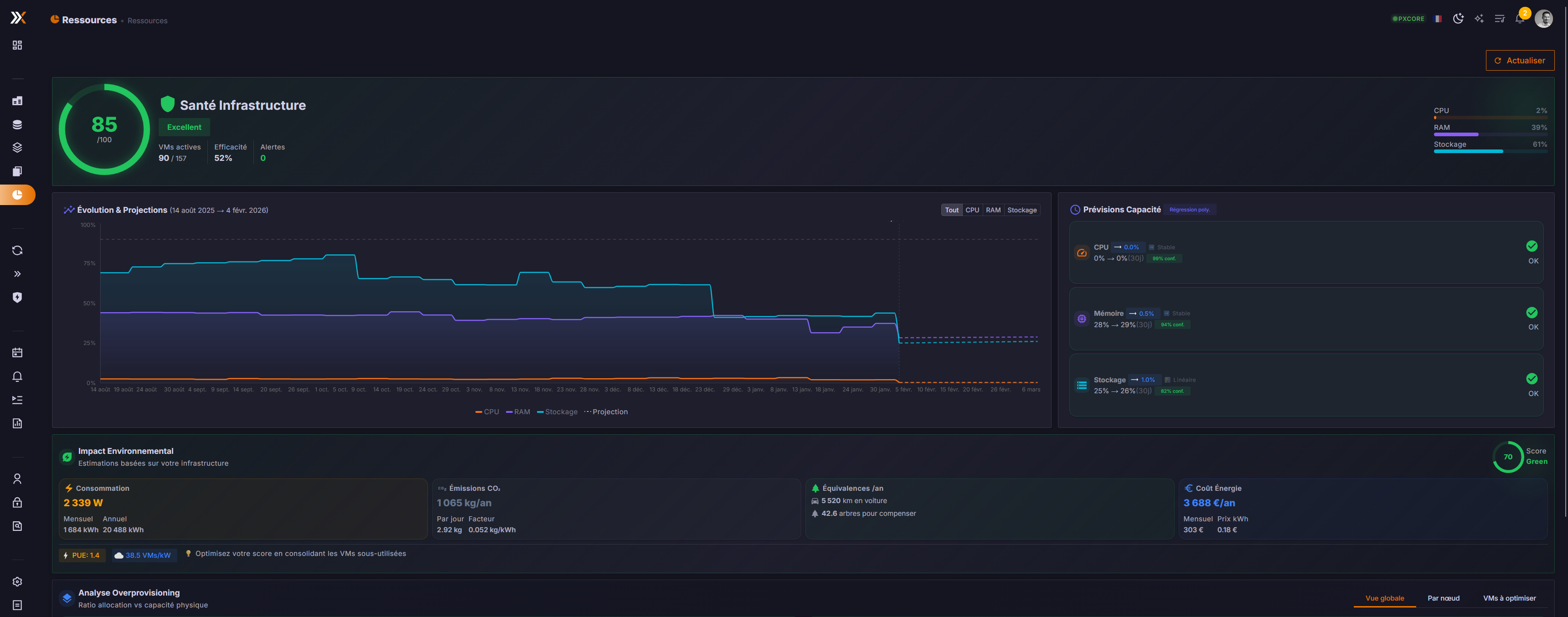
ProxCenter是一个用于Proxmox虚拟化环境的管理平台,提供现代化的Web界面,允许用户从单一面板监控和管理多个Proxmox VE集群及备份服务器。它支持实时监控、虚拟机管理、备份浏览和存储管理,并分为免费社区版和付费企业版。
Voicebox是一个开源、本地运行的语音合成工作室,基于Qwen3-TTS技术。它支持声音克隆、语音生成,并提供类似数字音频工作站的功能,让用户无需联网即可在本地设备上制作专业级语音内容。
Broz 是一个简易的无边框浏览器,专门用于网页截图。它通过命令行启动,可快速截取指定网址的网页画面,并提供隐藏拖拽区域和基本导航快捷键。
Breeze是一个开源的远程监控与管理平台,专为MSP和IT团队设计。它内置AI助手核心功能,能自动检测问题并执行修复,减少人工干预,支持自托管或云托管部署。
Meelio是一个专注提升效率的生产力应用,采用本地优先架构,所有数据离线存储。主要提供番茄计时器、环境音效、任务笔记、网站拦截、标签页收藏等功能。包含Web应用和浏览器扩展两种形式。
FxEmbed 是一个优化社交媒体链接嵌入的工具,支持在 Discord、Telegram 等平台上显示 X/Twitter 和 Bluesky 的完整内容,包括多图、视频、投票、翻译等,提升链接预览效果。
WebClaw是OpenClaw的快速Web客户端,通过CLI工具快速创建和启动项目,连接OpenClaw网关进行API交互。目前处于测试阶段。
AI Maestro 是一个AI代理编排器,提供集中式仪表盘来管理和协调多个AI编码代理。核心功能包括代理间通信、持久化记忆、代码图查询以及跨多台计算机的无中心对等网络支持,旨在提升AI代理团队的协作效率。
AutoFigure是一个基于大语言模型的智能系统,能够将文本描述或研究论文内容自动生成高质量、可直接用于出版的科研图表。它通过双代理迭代优化机制,支持SVG和draw.io兼容格式输出,并提供网页交互界面。
AI Agent Automation是一个开源、本地优先的AI智能体工作流自动化平台。它提供模块化的工作流引擎,支持编排包含LLM、HTTP请求、工具调用和延迟等步骤的自动化任务,具备调度执行、确定性运行和完整可观测性功能。
Tark UI 是一个基于 Ark UI 和 Tailwind CSS 构建的现代化 UI 组件库,提供 50 多个美观、可访问且可自定义的组件。它支持 React、Vue、Solid 和 Svelte 等主流框架,采用 TypeScript 开发确保类型安全,内置深色模式且无外部依赖,旨在帮助开发者快速构建高性能的 Web 应用。
这是一个为 SolidJS 框架设计的键盘快捷键管理库。它基于 TanStack Hotkeys,提供了声明式、类型安全的API,用于在Web应用中轻松绑定和管理快捷键(如Cmd/Ctrl+S),并支持跨平台键位映射、快捷键序列和状态跟踪。
InstallKit是一款帮助macOS用户快速安装应用的工具,通过网页选择200多个流行Mac应用,自动生成Homebrew命令,粘贴到终端即可批量安装,极大简化新Mac或重装系统后的应用配置流程。


